
目前市政自來水廠、污水處理廠消毒通常采用氯氣、二氧化氯、次氯酸鈉等化學消毒法其中氯氣消毒因價格低、持續消毒能力強而被廣泛采用,但氯氣消毒存在的安全風險日益受到關注。
次氯酸鈉消毒具有廣譜高效的消毒效果,其消毒能力與氯相近,產品形態為低濃度液態不屬于危險品范疇,避免了氯氣,二氧化氯等消毒工藝存在的有毒氣體泄漏、危險品運輸等安全隱患,因此在市政自來水廠、污水廠中逐步得到應用推廣。

次氯酸鈉是一種非天然存在的強氧化劑。一定濃度的次氯酸鈉溶液能迅速殺滅各種致病菌和病毒,有效破壞病毒表面抗原。它的殺菌效力同氯氣相當,屬于真正高效、廣譜、安全的強力滅菌、殺病毒藥劑。已經廣泛用于包括自來水、中水、工業循環水、游泳池水、醫院污水等各種水體的消毒和防疫消殺。
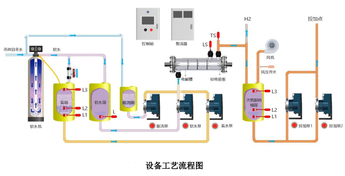
電解鹽水型次氯酸鈉發生器的唯一原材料就是鹽和水,制成次氯酸鈉溶液品質純凈,是一種已經認可、技術非常成熟、工作十分穩定、并有權威資料可查詢的產品。是一種運行成本很低、KSCL-50~500 型次氯酸鈉發生器是一種新型的用于現場生產次氯酸鈉溶液的設備,本產品通過現場制取次氯酸鈉對自來水進行消毒滅菌,通過加藥設備加藥處理后的水質符合《生活飲用水衛生標準》(GB 5749-2006),水質檢驗方法符合《生活飲用水標準檢驗法》(GB5750);對于污水中的大腸桿菌、沙門氏菌、志賀氏菌、肝炎病毒等滅殺效果尤為明顯,并且處理的水的余氯達到國家對污水所規定的排放標準。藥物投加準確、消毒效果極佳的設備。

工藝優勢


應用領域


吳江華 客戶經理
18888970316
地址:上海市閔行區光華路188號3號廠房
電話:021-64890289
郵箱:sales@kuosi.com.cn
傳真:021-51686350
網址:m.ueda-marukatsu.com
